制氮設備是一種用于生產高純度氮氣的設備,分為加氫純化設備和碳載純化設備。滿足行業對于需要99.999%以上純度的氮氣的場合,使用氮氣純化技術,不僅氮氣純度更穩定,且更節能。
加氫純化設備:加氫純化設備采用貴金屬鈀為催化劑,氮氣中的氧氣和氫氣在一定溫度和催化劑中反應生成水并除去而使氮氣純度達到99.9995以上的一種氣體純化方式。
碳載純化設備:在以活性炭為載體的脫氧劑,一定溫度下,與氮氣中的殘余氧氣發生化學反應生成二氧化碳,再經吸附干燥工藝除去原料氮氣中的CO2及水份,從而得到99.9995%純度以上的氮氣。
產品介紹
產品特點
加氫純化設備流程圖:

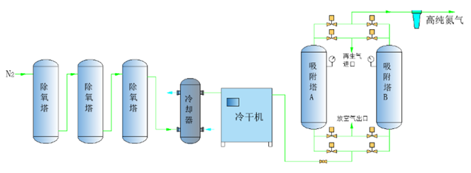
碳載純化設備流程圖:

1、高純度輸出:能夠提供99.99%至99.999%或更高純度的氮氣,滿足不同行業對高純度氣體的需求;
2、連續穩定供氣:采用連續循環的吸附和再生過程,確保連續穩定的氮氣供應;
3、自全動化運行: 24小時無人值守、可遠程監控、自動報警裝置、自動控制加氫量、多參數保證產品純度和露點;
4、維護簡便:裝置設備整體成撬,安裝方便,進出口連接即可;
5、安全可靠:配備多重安全保護措施,確保設備和操作人員的安全;
6、長壽命:專利吸附塔結構設計,壽命可達20年;關鍵部件和材料的選擇確保了設備的長期穩定運行和較長的使用壽命。
產品參數
